Understand Index Movements Clearly — With Stolo’s Indices Analysis
Indices drive the market narrative.
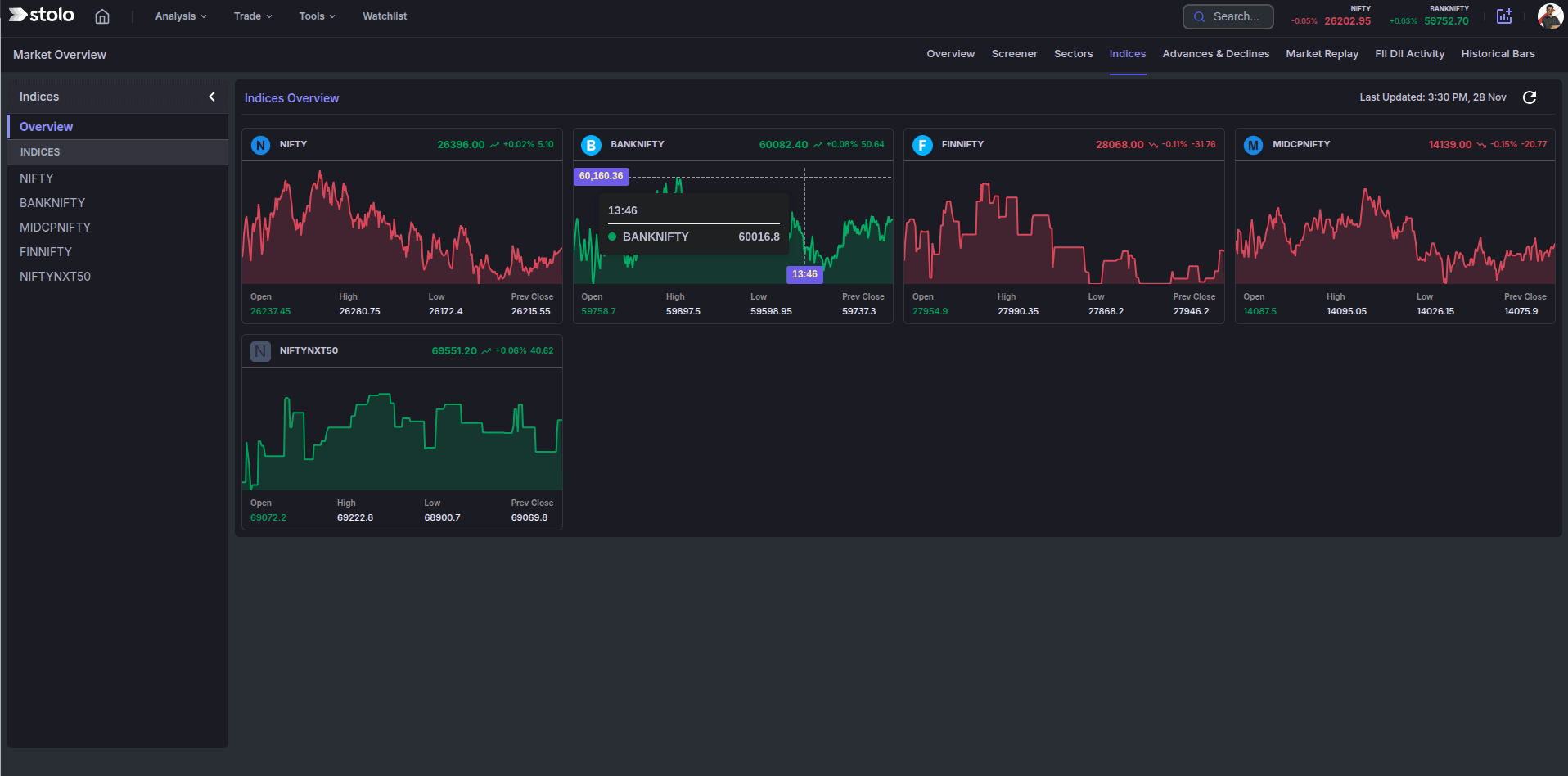
Stolo’s Indices Analysis helps you understand real-time trends across major indices like NIFTY, BANKNIFTY, MIDCPNIFTY, FINNIFTY, and NIFTYNXT50—along with insight into which stocks are moving them.
Index Constituents Analysis in Stolo
Challenges Traders Face
Most traders check index numbers but miss the context behind them:
- Is the index rising with strength or falling weakly?
- Which stocks are contributing to the move?
- Is the index showing broad participation or a few heavyweights driving it?
- Are multiple indices aligned or diverging?
On typical platforms, this requires switching between several pages. Stolo combines index-level charts, OHLC data, and constituent performance into one clean, visual dashboard.
Meet Indices Analysis: Your Market Direction Compass
Stolo’s Indices Analysis gives traders various powerful views:
- Indices Overview (Top-Level View)
- Specific Indices View
This helps traders quickly understand which stocks are actually moving the index.
How to Use Indices Analysis in Stolo
- Log in to Stolo's using your subscribed account
- Navigate to main menu and spot Indices Analysis under "Market Sentiment" section
- On the left panel, browse through overview or the indices list (NIFTY, BANKNIFTY, MIDCAPNIFTY, FINNIFTY etc,.)
- The Overview page shows real-time index movement across all major indices
- When you click on a specific index, a detailed view is shown w.r.t chosen index
- Upon choosing a specific index, once can see:
- Gainers & Losers of Index Constituents
- Contribution trends
- Intraday stock charts
- Mini-chart of each consistent
- Search bar to choose a specific index constituent
Benefits of using Indices Analysis
- Understand broad market direction
- See which stocks are moving the index
- Read underlying market strength or weakness
- Spot sector or stock-specific divergence
- Build trades aligned with dominant flows
- Avoid trades against the index trend
Frequently Asked Questions
What does the Indices Overview show?
A real-time intraday chart for all major indices including NIFTY, BANKNIFTY, FINNIFTY, MIDCPNIFTY, and NIFTYNXT50 with OHLC details.
What does the Constituents view show?
It shows gainers/losers of the selected index and mini-charts of every constituent stock for instant trend reading.
Does Indices Analysis update live?
Yes, in Stolo the data refreshes continuously during market hours.
Can I search inside an index to find a stock quickly?
Yes, the search bar helps you instantly locate any constituent like SBIN, LT, KOTAK, RELIANCE, INFY, etc.
Ready to Understand Indices Better?
Explore Stolo’s Indices Analysis and see real-time index direction with constituent-level clarity.
Start with Trial Plan at just ₹299


